
虛擬化解決方案
VMware
VMware vSphere 主機虛擬化
VMware vSphere 是領先的雲端作業系統,通過虛擬化簡化運算,提升資源安全性和靈活性,降低成本。支持任意作業系統和硬體,靈活整合內外部資源。
提升伺服器使用率,降低成本
將硬體使用率從5-15%提升至80%,並在單一硬體上虛擬化10台以上伺服器,有效降低硬體投資成本。
VMware Data Center 基礎架構
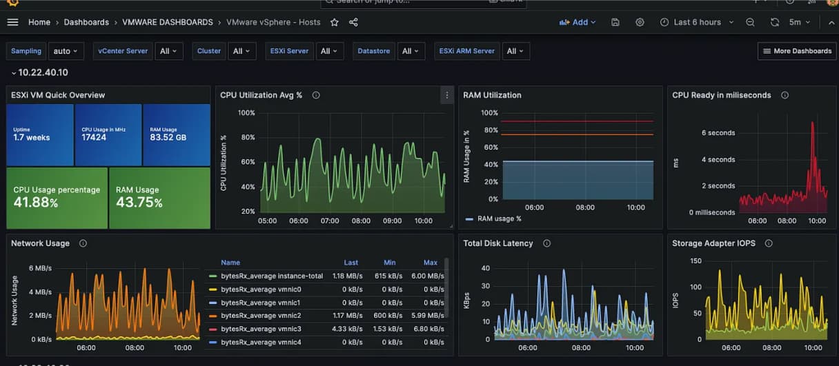
VMware 主機虛擬化模組階層架構

簡化管理與維運
VMware 可從單一控制點管理整個虛擬基礎設施,縮短50-70%佈建時間,集中管理所有虛擬機,並即時監控虛擬機與主機效能。

提升 IT 服務的可用性與可靠性
搭配 VMware vCenter、vMotion 和 DRS,可實現虛擬機即時移轉,大幅提高IT服務的可用性。利用自動負載平衡功能,優化IT資源配置,減少重覆設定和維護工作。
VMware vMotion (線上動態遷移功能)
VMware DRS (自動負載平衡調整功能)
